麦润智能科技-产品中心
> >

系统介绍

麦润智能MES系统是一套面向制造企业车间执行层的生产管理系统,可以为企业提供品质追溯、生产监控、智能排产、能源管理、设备管理、员工绩效管理等管理模块,为企业打造一个扎实、可靠、全面、可行的生产协同管理平台。

核心功能

麦润智能科技-产品中心

品质追溯

提供品质问题的分析工具,为改进工艺、改进品质的研究活动提供有效手段和信息,为正确定制品质标准和工艺要求提供依据与工具,实现产品品质的继续改进。

麦润智能科技-产品中心

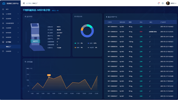
生产监控

生产实时监控实现了生产全过程实时状态跟踪,准确的了解生产信息,为订单的跟踪和质量追溯提供精确的依据,提高准时完工率和交货率。

麦润智能科技-产品中心

智能排产

智能排产模块于ERP与MES的应用基础,使得计划与生产一线信息得以实时反馈,从而解决了传统排产软件人工干预比较多的问题。

麦润智能科技-产品中心

能源管理

通过实时监控生产过程中的能源状况,有效控制能源消耗,便于及时发现耗能症结,及时采取节能措施,及时调度指挥、及时操作,达到最大限度的减少生产消耗,降低生产成本。

麦润智能科技-产品中心

设备管理

通过设备的安全运行情况和故障隐患维护情况,进行有针对性的计划维修;通过对各种设备数据的分析研究,发现影响设备效率的关键因素,不断提高设备的生产效率。

麦润智能科技-产品中心

员工绩效管理

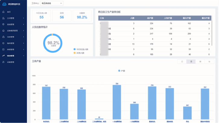
协助管理层对班组内员工进行统计,包括员工出勤、产量、效率,帮助管理层真实掌握每个员工的工作能力和效率,有效管理员工。